
마이피드
언제든 간편한 모니터링 마이피드
마이피드 서비스
앱은 홈페이지 하단에 '마이피드 앱 다운로드'에서 확인 가능합니다.
마이피드 웹(WEB)
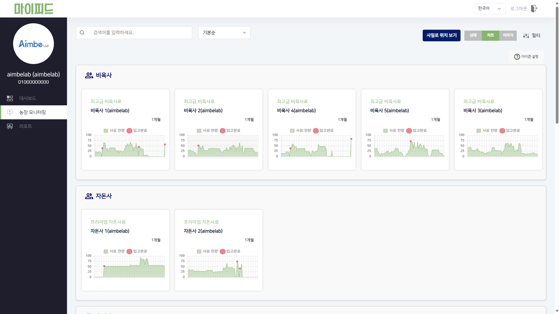
실시간 대시보드 모니터링
지역별, 농가별, 대리점별 카테고리로
흩어진 사료의 정보를 한 눈에!



사일로 집중 추적 관리
개개의 사일로 심화정보, 특정 사일로의
기간별 사료 소모 패턴 파악



스마트 사료 관리 솔루션
마이피드 앱 다운로드
지금 바로 마이피드 앱을 다운로드하고
스마트한 사료 관리를 시작하세요!
✓ 무료 다운로드 · ✓ 실시간 모니터링 · ✓ 스마트 알림