마이피드 모니터링이 하는 일
번거로운 현장 확인은 줄이고 데이터의 가치를 더합니다. 마이피드는 여러 사료빈의 상태를 실시간으로 모니터링하여, 적기에 정확한 의사결정을 내릴 수 있도록 돕는 스마트 사료관리 솔루션입니다.

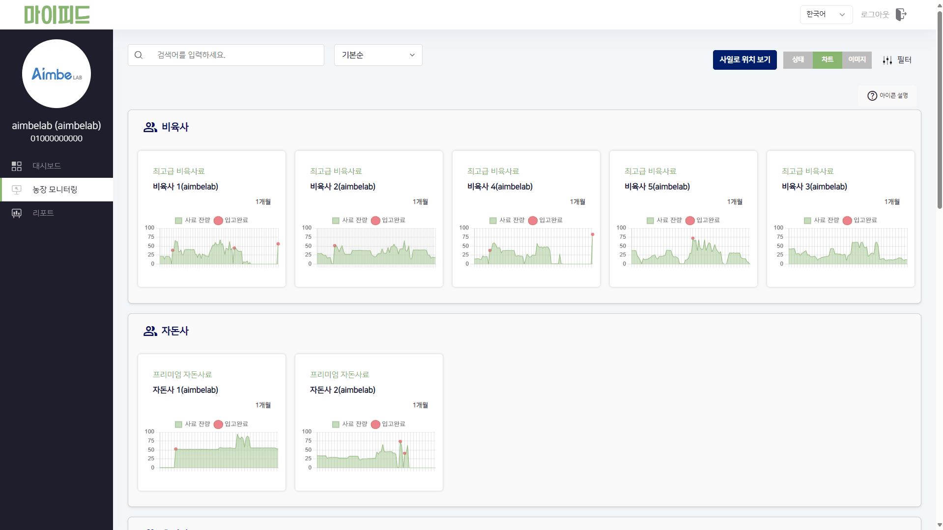
통합 모니터링
여러 사료빈 상태를 한눈에 확인할 수 있는 통합 모니터링을 제공합니다.

상세 데이터 분석
잔량과 변화 추이를 기반으로 사료빈 상태를 정확하게 파악하세요.

모바일로 빠르게 확인
현장에서 앱으로 사료빈 상태를 확인하고 즉시 대응하세요.
사료빈이 많거나 현장 확인 시간을 줄이고 싶다면, 마이피드로 운영을 더 가볍게 가져가 보세요.





